Dashboarding
Dynatrace dashboards, notebooks, and data explorer explained.
cancel
Showing results for 
Show  only  | Search instead for 
Did you mean: 

How to create custom chart for every splitting of Calculated service metrics?

nitin_dumbre
Guide

We have a calculated service metrics in which we have few request attributes in Filter and two request attributes in Splitting , Please find below metrics for more details.

 

Dynatrace-metric.png

 

 

 

 

 

 

 

 

 

 

This Calculated service metrics are capturing the data like below.

Flight List We are not flying on this route.
Flight List There are not any availability on selected dates.
Payment

Please enter the correct card details.

Payment Please enter address details.
Payment Card verification failed. please use different card.
Confirm There is some technical problem, please try after some time.

 

Is there any way to create the Custom chart for every page( like Flight list, payment etc) to show all the error messages respective that page?

 

Note: We have tried it but didn't see any feature where we can filtered the data based on Request attribute in Custom chart.

4 REPLIES 4

ChadTurner
DynaMight Legend
DynaMight Legend

This is possible but you will need to have a metric basis. Are you looking for errors, throughput and so on. Once you define your Main Metric, like failure for example, we can set that for services, then add a filter to only include certain Request Attribute values. This can all be done from the new metrics explorer and from the custom chart via filters: 

ChadTurner_0-1620217511585.png

ChadTurner_1-1620217689408.png

 

-Chad

Thanks Chad, for your response.

 

I have tried this solution but the problem is that filter is not allowing to filter data for specific value of request attribute. 

I have SITE_ReturnValue_PageId(which is in splitting in metrics) capturing the data like(Flight list, payment, confirm etc). Suppose I want to create a chart which will show all the messages that occurred on 'Payment' page then I need to add that request attribute in filter like below

nitin_dumbre_2-1620231637131.png

But I am not getting this kind of option in Custom chart and Data Explorer as well. We are this option only in Multidimensional Analysis View.

 

Ahh yes, that currently is not available, but I would recommend tossing in a RFE

-Chad

r_weber
DynaMight Champion
DynaMight Champion

Hi @nitin_dumbre ,

what you will need to do this is a multidimensional split (or tags) support in Dynatrace. This is currently not possible with custom service metrics. I have filed an enhancement request for this some time ago, feel free to support/upvote it.

 

Meanwhile since this is a very limiting issue indeed that other timeseries databases support very well (why oh my not Dynatrace!). I'm using a workaround for this, though with the help of better external analysis and visualization. Here is how:

 

  1. Technically every custom service metric is split by only two dimensions: the service and some custom split.
  2. I'm adding a custom split that is comma-separated like this:r_weber_0-1620235573951.png
  3. In the metrics browser you will notice that you have "one" splitting that is now looking like this:
    r_weber_1-1620235765787.png

     

  4. The I use the metrics/series API to export the datapoints and my exporter recognizes the "special" format of the splitting and really splits it up into separate dimensions. I store that data in a timeseries DB with more flexibility (InfluxDB) and analysis capabilities.
  5. Then I use a more powerful visualization/graphing engine (Grafana) to display my data with great variety, e.g. as a table with status, jobname and some calculated timing:
    r_weber_2-1620236003179.png

     


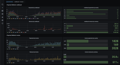
    Or if you like a more complex example with 4 dimensions (country, currency, paymenttype,site):r_weber_3-1620236162515.png

    (the data is all captured in Dynatrace, but is then stored in InfluxDB and visualized in Grafana for better granularity, data retention and better visualization)

 

It's a workaround and a bit disappointing but it works well for end-users that are interested in exhaustive data representation 🙂

 

kr,

Reinhard

 

 

Certified Dynatrace Master, Dynatrace Partner - 360Performance.net

Featured Posts