Sziasztok!
Az előző posztomhoz kapcsolódóan... a Dynatrace Davis CoPilot magyarul is tud ha kell...
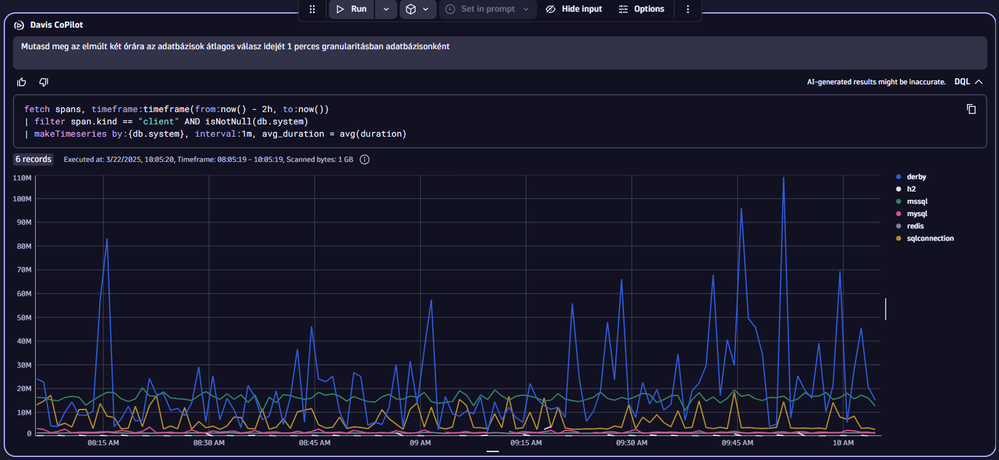
Böngészhetsz az adatok tengerében a metrikák, logok, trace-ek, események és üzleti események között szabadon. Extra haszna: tanulhatsz is belőle, mert az LLM legyártja a lekérdezéshez szükséges DQL-t is.
Pár példa a teljesség igénye nélkül:




Üdv:
Mizső
Dynatrace Community RockStar 2024, Certified Dynatrace Professional