01 Oct 2024
	
		
		04:03 PM
	
	
	
	
	
	
	
	
	
	
	
	
	
	
 - last edited on 
    
	
		
		
		03 Oct 2024
	
		
		07:19 AM
	
	
	
	
	
	
	
	
	
	
	
	
	
	
 by 
				
		 MaciejNeumann
		
			MaciejNeumann
		
		
		
		
		
		
		
		
	
			
		
Good afternoon,
regarding ingesting custom metrics, I'm evaluating best options on how to ingest the data.
In the specific case I'm recording different response time values for a single click and I'd like to have it in a single metric.
The metric should record 3 types of Response Time:
a. Overall Duration
b. System B Duration
c.  System C Duration
a = b+c
Is there a way to send this data as a single metric and then split by (dimension) a, b or c so I can have a final result similar to this?
Or should I push a different metric for each of the values?
Regards
Solved! Go to Solution.
02 Oct 2024 12:47 AM
Hey Buccellato,
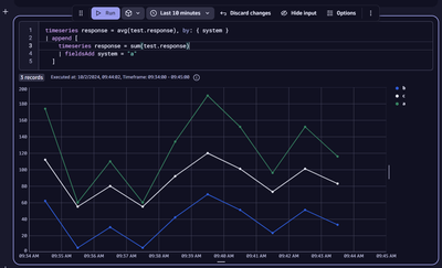
You can ingest all the data points on a single metric key and split by a common dimension as seen below.
If you are only ingesting system b and c and want to do the calculation in Dynatrace that would look something like this.
Hope this helps!
02 Oct 2024 07:47 AM - edited 02 Oct 2024 07:55 AM
Good morning @Fin_Ubels ! Thank you for replying 🙂
What is less clear from my point of view is the following.
Here collect mechanism will collect in one go the a,b,c values and push it to Dynatrace:
Those three values should be in three different metrics or can I create a single metric which then can be split by the values? (a little bit like when you have a Synthetic Total Duration but then you can split the total duration by each event contributing)
If I understand your example correctly I can create a metric:
response.time.overall.duration(which is the tota rt a), dim1=b(which is the partial rt from b) dim2=c(which is the partial rt from c)  19070 
Regards
