Custom Solutions Spotlight
cancel
Showing results for 
Show  only  | Search instead for 
Did you mean: 

Microsoft Teams Observability

jegron
DynaMight Champion
DynaMight Champion

Hi everyone,

At Phenisys, we’ve just released a new Dynatrace App focused on Microsoft Teams monitoring. The goal? Help IT teams gain better visibility into Teams performance and usage.

Highlights:

  • Most used messaging app in organizations
  • Microsoft CQD is not user-friendly
  • Teams Admin portal is for … admin persona. Helpdesk or Ops don’t have access
  • Providing quick and simple access without requiring expert intervention
  • Offering precise, scalable data analytics with high granularity
  • Delivering key performance metrics for each client site’s network to enable actionable remediation plans
  • Alternative to Digital Employee Experience (DEX) tools

I had the chance to walk through our solution with @andreas_grabner in a short demo session : 📺 Watch the demo!

1742971295225.gif

You can also find us on the Dynatrace Hub : Dynatrace Hub

Following the demonstration and based on customer feedback, we have added support for PSTN and Direct Routing calls.

We’d love to hear your thoughts, use cases, or ideas for improvement!

Feel free to reach out if you want to go deeper into the setup or data model 😇

Julien

Observability Engineer at Phenisys - Dynatrace Professional
Curious about how to streamline Microsoft Teams performance monitoring and issue resolution? This in-depth session features Julien Egron from Phenisys, winners of the Dynatrace partner awards, and creators of the custom-built Dynatrace® App that ensures automated observability and analytics for ...
3 REPLIES 3

AurelienGravier
DynaMight Champion
DynaMight Champion

Hi @PedroDeodato,

Julien has shared here the demo on our custom Microsoft Teams app that I mentioned to you at Perform.

Feel free to contact us to see if you can offer it to your interested clients.

By the way, this applies to all the other Dynatrace Dynamights partners as well.
Thx.

Regards Aurelien.

Observability consultant - Dynatrace Associate/Pro/Services certified

jegron
DynaMight Champion
DynaMight Champion

🚀 New features available!

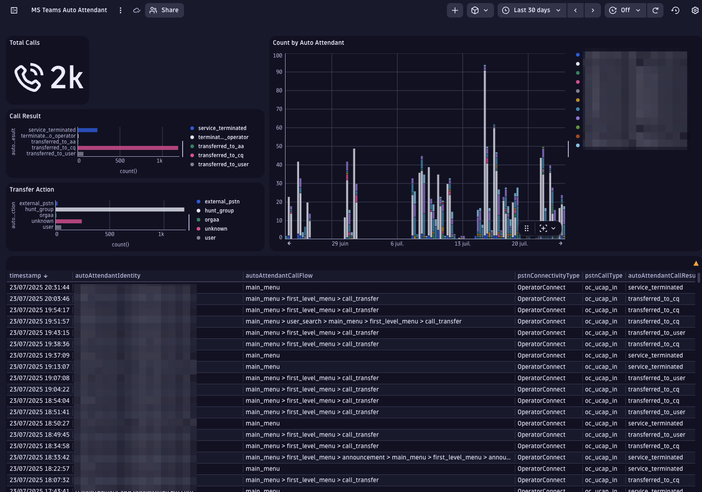
  • Retrieve detailed Auto Attendant & Call Queue data:

cq-call-priorities-scenario-2.png

Dashboard_AutoAttendant.pngDashboard_CallQueue.png

  • Correlate all your Microsoft Teams data to build a full Distributed Trace — end-to-end visibility made simple.

jegron_4-1754900029044.png

  • Revamped Call Overview with Customer Site mapping:

jegron_10-1754900576388.png

  • Get a one-click Site Compliance summary at any time.

jegron_6-1754900294514.png

jegron_9-1754900320529.png

Don't hesitate to contact us! 😃

 

Observability Engineer at Phenisys - Dynatrace Professional

jegron
DynaMight Champion
DynaMight Champion

🚀New features available!

  • Site CSV Integration: You can now import Site CSV files directly into the application. All widgets have been updated to use the new lookup file mechanism for improved data referencing and consistency.

LookupFiles.png

 

  • Enhanced Call Record Map: The call record visualization now includes enriched context from both customer and public network topologies, providing deeper insights into call routing and connectivity.

image (55).png

 

  • IPAM Integration: The application now supports integration with external IP Address Management (IPAM) tools, enabling seamless drilldown in your inventory.

jegron_2-1759393175747.png

jegron_3-1759393229978.png

 

  • OpenPipeline Deployment: OpenPipeline configurations can now be deployed directly from within the application, streamlining observability pipeline setup and management.

jegron_1-1759393111139.png

Observability Engineer at Phenisys - Dynatrace Professional

Featured Posts