Dashboarding
Dynatrace dashboards, notebooks, and data explorer explained.
cancel
Showing results for 
Show  only  | Search instead for 
Did you mean: 

How to draw a bell curve for API response time ?

harsha-kumara
Newcomer

how do i draw a graph like this for API response times ?

harshakumara_0-1725596681040.png

 

2 REPLIES 2

p_devulapalli
Leader

not sure there is a bell curve graph available in dynatrace , but you should be able to plot these in a different graph format.

Phani Devulapalli

Fin_Ubels
Dynatrace Champion
Dynatrace Champion

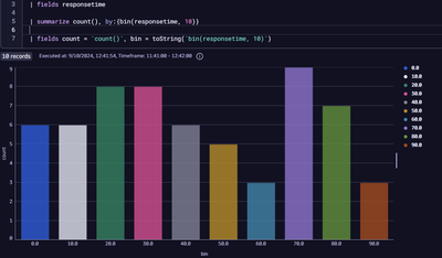
Hey Harsha-Kumara, you could use a categorical bar chart as seen below.

Fin_Ubels_0-1725936316512.png

In this example I have 60ish records of varying values between 0-100. On line 5 we then count each one into bins of predefined width. In this example there are 6 requests with response time from 0ms-10ms, 6 requests with response time 10ms-20ms, 8 requests with response time 20ms-30ms and so on. Using this against real data, assuming there is such a distribution in your environment, you'd expect to see a bell curve.

To calculate the value of a specific percentile you can summarize by percentile as seen below.

Fin_Ubels_1-1725936693382.png

 

Featured Posts