Open Q&A
If there's no good subforum for your question - ask it here!
cancel
Showing results for 
Show  only  | Search instead for 
Did you mean: 

Multidimensional analysis

aparikh
Newcomer

Is it possible to change time interval in graph from 5 minutes to 1 hour interval? Also, is it possible to generate comparison graph with previous time frame in multidimensional analysis?

1 REPLY 1

ChadTurner
DynaMight Legend
DynaMight Legend

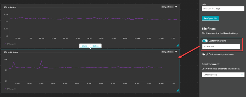
At this time you cant set the time interval since it will change across the time frame that is selected. I dont think you can build in a previous time frame for your metric say CPU. 

 

For Custom charts and multidimensional charts, you can clone two tiles and set different time frames for them:

ChadTurner_0-1623959820809.png

 

-Chad

Featured Posts