Open Q&A
If there's no good subforum for your question - ask it here!
cancel
Showing results for 
Show  only  | Search instead for 
Did you mean: 

Network Availability Monitoring in Dynatrace to Monitor DNS

Mohangurrampati
Newcomer

Hi,

 

We have DNS servers in the onprem Data Center, and our VMs are in the Azure cloud. We have a domain controller in Azure that connects to DNS, and the domain controller will do replications to Azure VMs for name resolution. If the DNS server goes down, all our applications will be down, so we now want to monitor the DNS server in Dynatrace closely. Can someone provide any steps to onboard DNS servers in Dynatrace and start to monitor

 

Thanks

4 REPLIES 4

AntonioSousa
DynaMight Guru
DynaMight Guru

@Mohangurrampati, Easiest way is to install OneAgent, and then monitor the OS service corresponding to the DNS process.

Also, you get details of what is happening from DNS clients where you have OneAgent installed. You can also trigger metrics from those systems, if you want.

BTW, removed the file you uploaded, as it contained info that probably is better not publicly visible.

Antonio Sousa

AntonioSousa
DynaMight Guru
DynaMight Guru

@Mohangurrampati,

Congratulations, you happened to guess the new "Network Availability Monitoring" offering two weeks before it became public 🙂

Antonio Sousa

AurelienGravier
DynaMight Champion
DynaMight Champion

Hello @Mohangurrampati ,

I can only approve of what @AntonioSousa says!


In addition, another approach is possible with monitoring the name resolution query time from the DNS client.
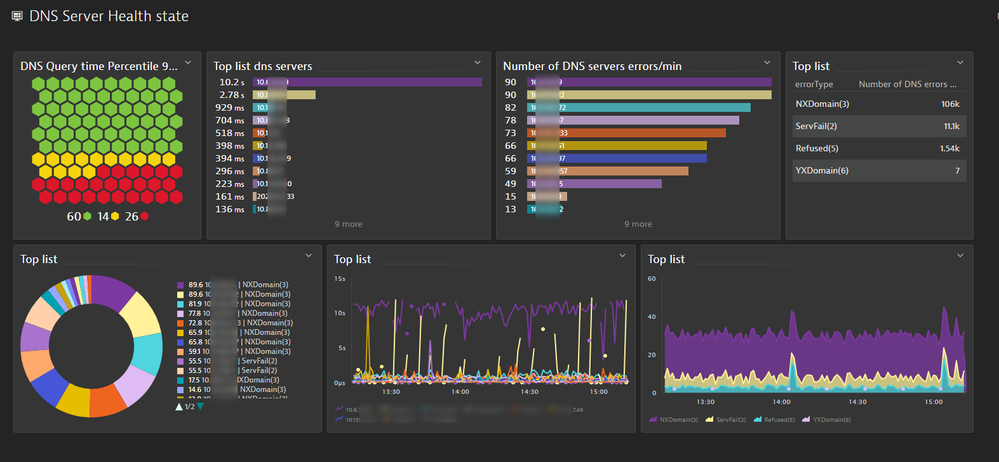
The OneAgent collects DNS metrics host.dns* with the dnsServerIp dimension, which is the target DNS server.

 

AurelienGravier_1-1721395168291.png


Here is an example of a possible custom dashboard :

AurelienGravier_2-1721395267331.png

Regards, Aurélien

 




Observability consultant - Dynatrace Associate/Pro/Services certified

@AurelienGravier,

Yes, these are the metrics I was referring to. They are very good! I have a similar dashboard in most of my clients, and it's quite impressive what you can discover. This week I discovered something that I had not ever seen, the YXDOMAIN (Name that should not exist, does exist) error 🤣

Antonio Sousa

Featured Posts