DQL
Questions about Dynatrace Query Language
cancel
Showing results for 
Show  only  | Search instead for 
Did you mean: 

DQL Bar graph width

calfano
Helper

Using DQL I have the following query for Davis problems:

fetch events
| filter event.kind == "DAVIS_PROBLEM"
| filter matchesValue(entity_tags, $environment)
| summarize problem_count = count(), by: {`15m interval` = bin(timestamp, 15m)}

which we can display with the following visualization:

calfano_0-1690897618125.png

Is there a way to make the width of the bar take up the "bin" interval so that I have no gaps between data points?

 

Thank you!

 

2 REPLIES 2

Fin_Ubels
Dynatrace Champion
Dynatrace Champion

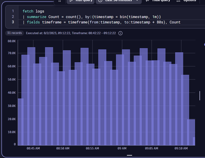
Hey Calfano,

You can widen the bars by changing the timestamp field to a timeframe field. Currently the bars only represent a sliver of time even though the count is for more than that. In my first example I make them take up the whole minute slot but you can also change it to be half width or whatever width you want by messing with the length of the timeframe as seen in the second and third examples.

Fin_Ubels_0-1690931447037.png

 

Fin_Ubels_1-1690931528795.png

 

Fin_Ubels_3-1690931580890.png

Hope this helps!

That works! Thank you so much.

Featured Posts