Open Q&A
If there's no good subforum for your question - ask it here!
cancel
Showing results for 
Show  only  | Search instead for 
Did you mean: 

Dashboard Clickable Tiles

Babar_Qayyum
DynaMight Guru
DynaMight Guru

Dears,

It seems the clickable feature was revoked or I am the one facing this situation?

The feature was very useful in a situation when you have multiple small tiles with several processes/services to enlarge on-demand basis to have a closer look.

Regards,

Babar

4 REPLIES 4

ChadTurner
DynaMight Legend
DynaMight Legend

@Babar_Qayyum you are right, the one click functionality was dropped in that cluster update. So now you have a two step to check out the details.

-Chad

mark_bley
Dynatrace Champion
Dynatrace Champion

Hi @Babar_Qayyum 
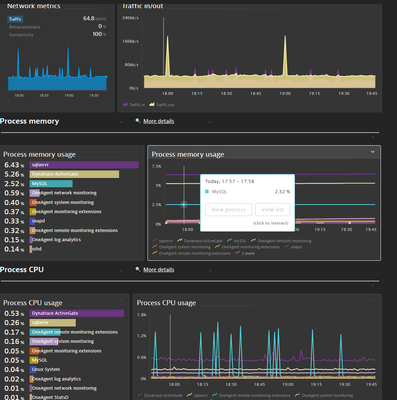
the dashboards are indeed going through big improvements and as you can see from the screenshot below you are still able to access e.g. the processes from the tile directly, and the timeline(vertical white line) will follow you across all graph tiles in the same dashboard !
However from views like the Top list for now you are not able to jump directly into the entities being shown (probably a feature that will come in the future)

 

mark_bley_0-1648662442958.png

I would advise combining tiles with different views to get the most out of it.
As another example the new honeycomb tile provides a nice overview where you can also set custom thresholds for the desired metric

mark_bley_2-1648662555129.png

 

 

Hello @mark_bley 

 

Thank you for your comments but still, it is not what we are supposed to have (example of the first screenshot) and the users are used to. Recently, one of the top management people called me and asked what is wrong with you people that on every upgrade you surprise us and that was particular due to this.

 

Regards,

Babar

SlawaV
Visitor

@ChadTurner 
Do we have any chance to have the same in the new DQL dashboards?
Looks like discovered entities are not recognised by Dynatrace.

And even clickable links are not possible since Dynatrace is not using URL parameters anymore e.g.: /ui/apps/dynatrace.davis.problems/ no parameters like problem id

 



Featured Posts