Open Q&A
If there's no good subforum for your question - ask it here!
cancel
Showing results for 
Show  only  | Search instead for 
Did you mean: 

Is there any way to track all my host events on dashboard, can someone please help me on this

hemanth
Observer

Dyntarce.PNG

7 REPLIES 7

radek_jasinski
DynaMight Guru
DynaMight Guru

Hi @hemanth 

At the moment there is no such view available. You can configure Markdown Tile to link to relevant cockpits e.g. Process Crashes.

You can try to pull the rest of the information with the help of metrics, but it will rather be statistical information without Event description.

Radek

Have a nice day!

Hi,

I have just not explore it yet but I do not know if that is possible using Grail + DQL.

Best regards

❤️ Emacs ❤️ Vim ❤️ Bash ❤️ Perl

gbaudart
DynaMight Champion
DynaMight Champion

Yes, it's possible with Grail/DQL.

I'll do some research on my own to find the correct syntax

Dynatrace Partner - Professional Certified - DynaMight

yes, please that would helpful @gbaudart 

gbaudart
DynaMight Champion
DynaMight Champion

Hi @hemanth 

You may try :

 

fetch events
| filter dt.entity.host == "HOST-DA3D0FBDE137805E"

 

 

gbaudart_0-1701424065505.png

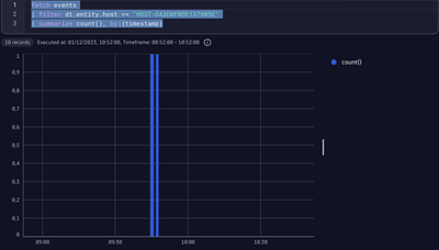
And you can display the count histogram with timestamps :

 

fetch events
| filter dt.entity.host == "HOST-DA3D0FBDE137805E"
| summarize count(), by:{timestamp}

 

gbaudart_1-1701424427886.png

 

let me know if this ok for you

 

 

 

Dynatrace Partner - Professional Certified - DynaMight

radek_jasinski
DynaMight Guru
DynaMight Guru

Yes, only this only works for the SaaS version.
We don't know what version @hemanth using 🙂 

Have a nice day!

hemanth
Observer

@radek_jasinski using SaaS version .

Thanks

Featured Posts