Open Q&A
If there's no good subforum for your question - ask it here!
cancel
Showing results for 
Show  only  | Search instead for 
Did you mean: 

JVM Status and Memory leak

Vikas_g1997
Dynatrace Organizer
Dynatrace Organizer

Hi Team,

For a more detailed analysis of JVMs, could anyone suggest how we can set up alerts for JVM status and detect potential memory leaks? Currently, we do not have any built-in metrics for this.

Is it possible to visualize this data on a dashboard or create alerts using JMX plugins?

 

Vikas_g1997_0-1750880202659.png

 

1 REPLY 1

lubrman
Mentor

Hi @Vikas_g1997 

lubrman_0-1750920694613.png


Yes, displaying this in Dynatrace is of course possible — the basic view is available under the JVM tab on the detected process. Dynatrace itself natively alerts on certain GC warnings, such as long-term GC and similar events. However, the threshold is auto-adaptive, so if you want something more static, I recommend setting up a metric event based on the metrics provided by OneAgent during measurement. You can find these metrics under “JVM” in the Metrics section.



 

lubrman_2-1750920885614.png

You can take inspiration from our metric, which measures memory usage, for example — it monitors memory utilization.
((builtin:tech.jvm.memory.pool.used:filter(and(or(in("dt.entity.process_group_instance",entitySelector("type(process_group_instance),tag(~"[Environment]DT_RELEASE_PRODUCT:Your tag~"),tag(~"[Environment]DT_RELEASE_STAGE:Your tag~")"))))):splitBy():sort(value(auto,descending))/(builtin:tech.jvm.memory.pool.max:filter(and(or(in("dt.entity.process_group_instance",entitySelector("type(process_group_instance),tag(~"[Environment]DT_RELEASE_PRODUCT:Your tag~"),tag(~"[Environment]DT_RELEASE_STAGE:Your tag~")"))))):splitBy():max:sort(value(max,descending)))))*100


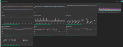
Alternatively, you can display the data on a similar dashboard.

lubrman_3-1750921271847.png

Here are some example metrics for reference
builtin:tech.generic.mem.workingSetSize
builtin:tech.jvm.memory.pool.committed  poolname: metaspace
builtin:tech.jvm.memory.pool.committed  poolname: CodeHeap 'profiled nmethods



 

Featured Posts