Community challenges
All Community challenges in one place. Get notified about the new ones!
cancel
Showing results forย 
Showย ย onlyย  | Search instead forย 
Did you mean:ย 

Take the Data Explorer Challenge! โ€Œ๐Ÿ“Šโ€Œ

Michal_Gebacki
Community Team
Community Team

 

The "Data Explorer" badgeThe "Data Explorer" badgeWe've been going a bit off-topic in the latest months, but in September we're finally back on track. This month's theme should especially catch the dashboarding enthusiasts' attention. 

 

Following the inspiration from our unstoppable Dynatracer @zietho, we'd love you to show the fanciest explorer tile-based dashboards, your coolest and most insightful metric expressions, or simply beautiful visualizations you're proud of! Share it any way you prefer, so other members could easily check it out.

 

As always, we've prepared exciting rewards for everyone who'll submit their unique answers down below. You'll get a unique "Data Explorer" badge, 100 bonus points, and who knows... Maybe you'll learn something exciting from other participants ๐Ÿ˜‰

71 REPLIES 71

dannemca
DynaMight Guru
DynaMight Guru

That's a good challenge, will watch it to steal ideas, ๐Ÿคฃ.

 

Mine is not fancy, nor complex queries... the beauty here is that my client was looking for a way to monitor their http requests result done thru a Synthetic Monitor. They know that we can do calculations in post execution scripts in the Synthetics, but we can not store values to compare in the following executions.

So the idea I had was to add a new event to their Synthetics, this time, calling the Dynatrace Metric ingestion API, so we can have the results history and watch them in a Dashboard and even do metric events monitoring over it.

 

Screen Shot 2022-09-14 at 10.42.28.png

 

I am using the Synthetic entity as dimension to the custom metric, so I can attach the alerts generated to the client MZ. The SM variable there in the script is collected parsing a json, in the previous event, the one client is using to test their app.

Screen Shot 2022-09-14 at 10.48.53.png

So we have two monitoring in one. The app availability tested by Synthetic, and the data value monitoring, with history, done by the custom metric injection.

 

I guess it does fit in this challenge.

Site Reliability Engineer @ Kyndryl

Thank you @dannemca!
And about "stealing ideas" - one of my friends who conducts training, always says at the beginning to the attendees:
"If you will find something really valuable today - you can "steal it" and pass it on. As long as you share your knowledge with good intentions - it's not a crime. ๐Ÿ˜‰ And if you add my name to it, I'll be glad. ๐Ÿ˜€"

โญ When passion meets people magic and innovation happen. โญ

zietho
Dynatrace Leader
Dynatrace Leader

Yes I remember some from the Synthetic folks to also use a monitor to ingest data in Dynatrace internally really nice and funny way of automating gathering and storing data ๐Ÿ™‚ 

jaroslaw_orlows
Dynatrace Champion
Dynatrace Champion

Maybe it's not the most breathtaking visualization, but an attempt to discover a new use case for Dynatrace dashboards. Here in the Dynatrace Doc team, we're experimenting with the Dashboards and Extensions 2.0 framework to add the release notes to the product in a way that it's detached from the cluster code. A very basic extension with a dashboard JSON as an asset does the job. This approach would allow us to ship the release notes when the version is released.  We're thinking about the automation that would build the extension based on the same source from which the online release notes are cgenerated. And here's a mock. One of the great things about it is the ability to link directly to places in the Dynatrace UI. 

 

jaroslaw_orlows_0-1663250303165.png

 

 

Love this idea.  And add anything that aren't in release notes?

Dynatrace Certified Professional

@Kenny_Gillette what do you mean by "And add anything that aren't in release notes?" Our goal is to transparently communicate all the changes. If in the end, the release notes make it to the product, the content scope should be the same, but with the advantage of following the direct links, rather than reading "Go to Settings > Feature > Settings" menu cascades. Let me know what you think ๐Ÿ™‚

There are items that are released that don't make release notes.  Or they don't make in release notes right at first.  Perfect example - data explorer (templates) was not in the release notes on day 1.  It was added later.  I have also had discussions with people at Dynatrace that even told me not everything makes in release notes.  Hope this helps.

Dynatrace Certified Professional

Thank you @jaroslaw_orlows!
Any automation that simplifies the work is desirable, but having this one would be great. Fingers crossed for this experiment. ๐Ÿคž

โญ When passion meets people magic and innovation happen. โญ

Mo_Azuz
Dynatrace Mentor
Dynatrace Mentor

Challenge accepted! :). I am working with a customer who's utilizing the dashboarding capabilities nicely. A mix between custom and predefined tiles to customize their landing page. A holistic view of the environment while addressing the most common questions. 

 

Moe_Azuz_0-1663272277777.png

 

Honeycombs! ๐Ÿ๐Ÿ๐Ÿ

Keep calm and build Community!

Thank you @Mo_Azuz for sharing that.
The most important pieces of information served on one plate look great! ๐Ÿ‘Œ

โญ When passion meets people magic and innovation happen. โญ

AntonioSousa
DynaMight Guru
DynaMight Guru

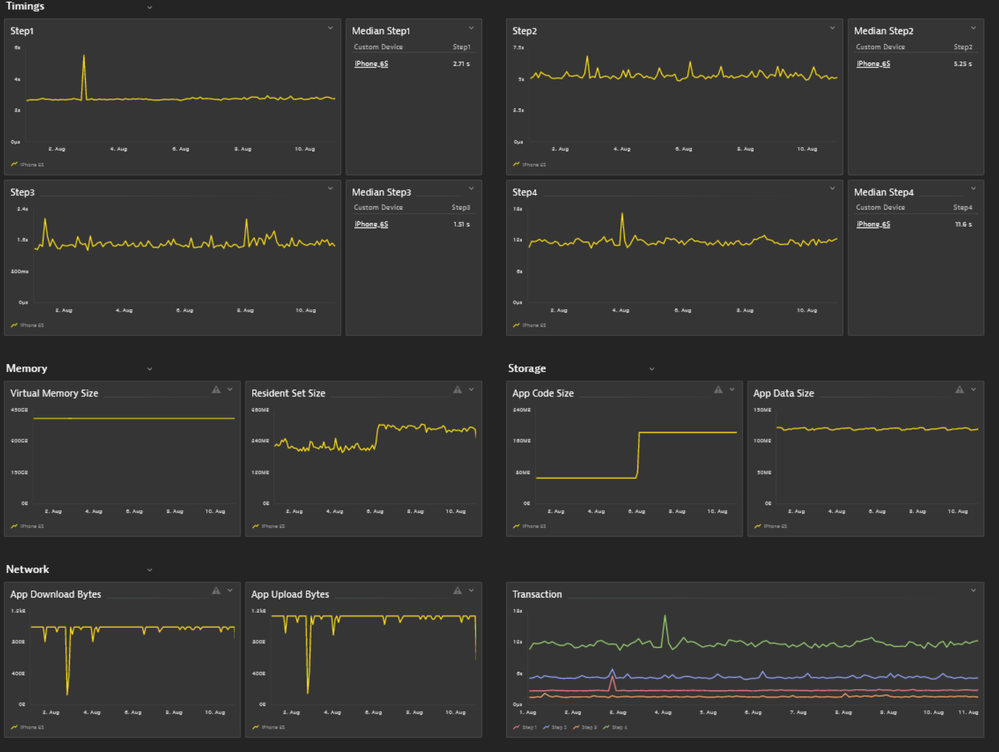
I'll point to "cool" metrics. In this case it's about a synthetic monitoring made on real mobile phones, in this case an iPhone 6S. It's a 4-step transaction, with timing data and additional metrics grabbed from the phone:

AntonioSousa_0-1663276926207.png

 

Antonio Sousa

Looks so clean, perfect order! ๐Ÿ˜€

When I'm looking at these graphs I have one association...
...with the lifeline:
lifeline.png
Dr @AntonioSousa โ€Œโ€Œ ๐Ÿ˜‰ ๐Ÿ‘จโ€โš•๏ธ , please don't stop to take care of the health of the infrastructure and data! 

โญ When passion meets people magic and innovation happen. โญ

Those mobile phones are more like kids... Sometimes they misbehave, and we feel like we are baby-sitting them ๐Ÿคฃ๐Ÿคฃ๐Ÿคฃ

Antonio Sousa

๐Ÿ˜‚๐Ÿคฃ๐Ÿ˜‚๐Ÿคฃ

Dynatrace Certified Professional @ www.dosbyte.com

mobile ๐Ÿ“ฑ first โค๏ธ!!!! Neat and tidy!

jarinmusarrat
Dynatrace Guide
Dynatrace Guide

Not something new but for my customer I have been using the licensing dashboard that is capturing the data using the license extension. The dashboard comes from a template that already existed. This dashboard groups up the DDUs, Synthetic, RUM, DEM etc all in one chart

 

jarinmusarrat_0-1663331642393.png

 

Looks great @jarinmusarrat!
Thanks for sharing! :running_unicorn:

โญ When passion meets people magic and innovation happen. โญ

josefrosel
Dynatrace Promoter
Dynatrace Promoter

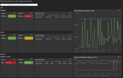
josefrosel_0-1663763478409.png

The "Kubernetes Memory & CPU Usage by Workload" dashboard helped us in our k8s cluster to find the right limit/requests for cpu and memory for our workloads. Its interactive and let you filter for your k8s deployment. By default it shows the top 10 wasteful deployments to use our resources wisely. 

@florian_g fyi

arturo_mondelo
Dynatrace Advisor
Dynatrace Advisor

I want to talk in this one regarding the transformations that become available on Data Explorer, and, specially, for my favorite one that is the parents Transformation.

It solved several use cases where the Key Request needs to be in context in the visualization with the entity they belong to (among other use cases!). This Transformation provides just that, so is really a handy one!

Great Post!!!. Agree @arturo_mondelo transformations are very handy, please share an snapshot. ๐Ÿ–ผ

Dynatrace Certified Professional @ www.dosbyte.com

francopapp
Dynatrace Participant
Dynatrace Participant

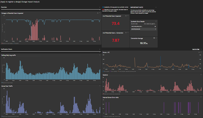
Iยดd been working on a dashboard to show the impact an outage might have on real users.
This dashboard calculates an average of the traffic for the past four weeks, and, if there is an outage, it makes the math to estimate how many users might be impacted and how many might not convert because of it. We can even calculate a loss of revenue depending on if we have the avg cart value.
I also added visualizations like Errors, Visually Complete, Error page, and real traffic to identify if the outage might be related to any of these causes or if we can see a drop in real traffic.

This is a sensitive dashboard; it is essential to have a synthetic monitor that represents the conversion journey very well and has to be very well maintained. And is very important to communicate to the client that this can only estimate an impact on real users.


I think it is an excellent way of showing clients who rely on our synthetics to measure their applications' availability and the impact that the outages might have.
It is not the same to have an outage during the night, when there is no traffic than having it at the time of the day when there is more traffic.

 

Availability as a metric is calculated by time, and this can complement to understand the impact of an outage.

francopapp_0-1663833893743.png

 

I want to do something like this too.  Thanks for idea

Dynatrace Certified Professional

Hi!! Feel free to contact me if you have any doubts ๐Ÿ™‚ 

DarshanaR
Dynatrace Participant
Dynatrace Participant

DarshanaR_0-1663838012184.png

This is a journey dashboard created for a customer to showcase the health of multiple components in an application & overview of transaction from Source -> Middleware -> Actual App (and its components) -> Backend.

Couldn't capture the whole dashboard in one snap, hence above snap is a part of the whole :):)

@DarshanaR as soon as I looked at your dashboard, I immediately thought about TETRIS ๐Ÿ˜€

tetris.jpg

โญ When passion meets people magic and innovation happen. โญ

zietho
Dynatrace Leader
Dynatrace Leader

this is crazy! incredible what people do with limited means :). 

I am impressed!

ChadTurner
DynaMight Legend
DynaMight Legend

This is a hard challenge as I have so many sweet dashboards. 

 

First, our Dynatrace Admin page. This page elaborates all the details an Admin would need. Granted, its more of a Markdown Page, but still its been a huge benefit for our Admin Team: 

ChadTurner_0-1663851123492.png

 

Lastly, our customer journey page which provides valuable information as to what Issues/bugs/errors that our paying customers run into. This provides the web development team with insight into their design and how it functions with the average customer. For example, we once reviewed a session replay where a user spent 30 mins paying his bill, he reapplied his card payment details, billing address and everything, the issue was they forgot to supply their phone number which was a required field, but there was no popup directing them to that page. Ultimately, the user finally scrolled up high enough to see that the phone number was missing, which posed the question.... is a phone number really required for payment? When we presented that to the Web Developers they informed us that it actually wasn't, and that they have planned and set in motion a change that will remove that as a required field in the next release. 

ChadTurner_1-1663851511835.png

 

 

-Chad

So many nice icons added there! ๐Ÿ™‚ This makes it much easier to navigate and tells immediately what each part of the dashboard is about ๐Ÿ™‚

Keep calm and build Community!

Huge fan of what you did if it comes to the structure -- the admin has one glance and all the information is here! And I second Karolina's comment on icons! :yes:

The only constant is change. Finding ways for great things to happen!

This dashboard looks so "clean" ๐Ÿ˜Š and well-organized. Great job @ChadTurner!  

โญ When passion meets people magic and innovation happen. โญ

you totally sold it just by your emojis... (from addict to addict) where can I sign? 

Mizsล‘
DynaMight Guru
DynaMight Guru

Hi Folks,

 

I have just posted a new Kubernetes cluster overview dashboard in the Dynatrace Tips, I guess it is not so bad:

 

Kubernetes overview sample dashboard with the new Kubernetes metric set - Dynatrace Community

 

But I am proud for my next dashboard, where I combined the performance data with busniess data within one dashboard. I used the custom db query results (login, paymant transaction count, payment trasaction amount), SLO metrics and of cource service response time metrics. After an incident (eg, service outage) estimation can be done about the losses based on the trend data. One of my favourite feature is also applied on this dashboard: TimeShift. I love it.

 

Login data (by authentication channels via db query), Autorization service SLO and login trend (timeshift (-1w):

Mizs_0-1663885161206.png

 

Response time degradation with timeshift also:

 

Mizs_1-1663885252925.png

 

Business data with db query (transaction count and amount) with timeshift:

 

Mizs_2-1663885364106.png

 

Br, Mizsล‘

Dynatrace Community RockStar 2024, Certified Dynatrace Professional

Great work Mizsล‘

Last graphs reminds me of The Little Prince.

DanielS_2-1664294390329.png

 

 

Dynatrace Certified Professional @ www.dosbyte.com

๐Ÿ˜‚๐Ÿ˜‚๐Ÿ˜‚

Dynatrace Community RockStar 2024, Certified Dynatrace Professional

@DanielS you made my day, love it! ๐Ÿ˜ ๐Ÿ˜

โญ When passion meets people magic and innovation happen. โญ

@Mizsล‘ , very well combined tech side with the business data, thanks for sharing! :thankyou:

โญ When passion meets people magic and innovation happen. โญ

zietho
Dynatrace Leader
Dynatrace Leader

Really cool!!!!! I really love how you have organized it! 

Malaik
Leader

Helloo All,

 

I have multiple Dashboards,

But in My case my favorite which is common to all customers is the Admin Dashboard.

Malaik_0-1664186314669.png

 

We can see interesting links, links to other Dashboards...

We are still adding more things on it.

 

 

Sharing Knowledge

Very nicely divided categories! ๐Ÿ‘

Keep calm and build Community!

It looks like a "table of content" / documentation site. 
Very helpful in everyday work @Malaik.

โญ When passion meets people magic and innovation happen. โญ

zietho
Dynatrace Leader
Dynatrace Leader

๐Ÿ˜‚๐Ÿคฃ I guess we finally have to revisit our choice whether or not to touch markdown again.. seems like you use it .. a lot ^^

cesarsaravia
Dynatrace Pro
Dynatrace Pro

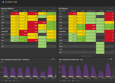
I'm working with a customer who wants to know every release of their mobile application and how fast the customers are adopting the new versions.
Also, they want to know if the new versions are better or not in terms of Requested Errores, Apdex, Duration, etc.

cesarsaravia__0-1664292050339.png

They are viewing every minute how their principal microservices are experiencing degradations or not, and take action before the end users where impacted.

cesarsaravia__2-1664292436603.png

 

 

-Cรฉsar S. -

Hi @cesarsaravia ,

 

Awesome... I would use it ๐Ÿ˜‰ It is a very good and powerful usecase. Thank you fot sharing it.

 

Br, Mizsล‘

Dynatrace Community RockStar 2024, Certified Dynatrace Professional

Hi @Mizsล‘,
I appreciate it. Is very helpful those metrics for the customers who have Mobile Apps.
Cรฉsar S.

-Cรฉsar S. -

Hi, @cesarsaravia ,

 

It is not a question. I think I am going to "stole" it and create a copy for my clinets about it where mobile app is instrumented. 

 

Br, Mizsล‘

Dynatrace Community RockStar 2024, Certified Dynatrace Professional

@cesarsaravia @Mizsล‘ we can simply ask for a json export

๐Ÿคฃ

Sharing Knowledge

Great Idea!!!! Love this one.

Dynatrace Certified Professional @ www.dosbyte.com

Awesome! ๐Ÿ”
Thanks for sharing @cesarsaravia 

โญ When passion meets people magic and innovation happen. โญ

Funky Tables! Glad our work last year brought value to you and seems to make sense ;)! 

DanielS
DynaMight Guru
DynaMight Guru

Personally I love this one. :party_blob: ๐Ÿ“Š :party_cat:

 

DanielS_0-1664294174451.png

 

Dynatrace Certified Professional @ www.dosbyte.com

OMG! It's an amazing Dashboard. 

-Cรฉsar S. -

So neat and clean! Such a delight to look at :awww:

The only constant is change. Finding ways for great things to happen!

So clean, and so... green! ๐Ÿ’š

AgataWlodarczyk_0-1665073519780.png

 

โญ When passion meets people magic and innovation happen. โญ

Just for the picture, then always red.

Dynatrace Certified Professional @ www.dosbyte.com

๐Ÿ˜‰

โญ When passion meets people magic and innovation happen. โญ

zietho
Dynatrace Leader
Dynatrace Leader

I think I know why... just because 99 percent is green there :P? Anyways, green is awesome!   

zietho
Dynatrace Leader
Dynatrace Leader

ohh and my fav viz on there is the wave! 

zietho_0-1665665777861.png

 

AntonioSousa
DynaMight Guru
DynaMight Guru

Opened Data Explorer today and saw "templates" for the first time. Clicked on one and immediately found an issue!!! This is so great!

AntonioSousa_0-1664479815005.png

 

Antonio Sousa

i hope the issues was not with the template itself ๐Ÿ˜…!

AurelienGravier
DynaMight Champion
DynaMight Champion

Hello,

 

It may not be the most sexy dashboard but a day-to-day faithful companion to manage lambda performance for my client's devops team :

AurelienGravier_0-1665668669783.png

 

 

Observability consultant - Dynatrace Associate/Pro/Services certified

c'mon! Its orderly, its colorful. I really like the "flamy" kinda graphs on top and it even has a heatmap! So I can't think of whats missing or wrong for it not to be sexy ๐Ÿ˜›

Awesome! ๐Ÿ’œ Thanks for sharing, @AurelienGravier !

โญ When passion meets people magic and innovation happen. โญ

Great work @AurelienGravier !!! That heatmap reminds me of:

 

DanielS_0-1666010855539.jpeg

 

Dynatrace Certified Professional @ www.dosbyte.com

jegron
DynaMight Champion
DynaMight Champion

Here is my contribution!

 

Use case : Build a monitoring for Helpdesk Team to check MES (Manufacturing Execution System) configuration compliance. One MES host per factory. I had to build some extensions to track different datasources and custom needs.

 

CokpitDynatrace_censored.jpg

 

CokpitDynatrace_censored_DetailsSource_Compress.jpg

 

Observability Engineer at Phenisys - Dynatrace Professional

Hi @jegron,

 

Amazing!!! Well done!!! I really like it!!!

 

Best regards,

 

Mizsล‘

Dynatrace Community RockStar 2024, Certified Dynatrace Professional

Really Nice, congrats.

Dynatrace Certified Professional @ www.dosbyte.com

Featured Posts