Container platforms
Questions about Kubernetes, OpenShift, Docker, and more.
cancel
Showing results for 
Show  only  | Search instead for 
Did you mean: 

Are HPA configurations captured with out of the box metrics

ronmacdonald
Organizer

I'm looking to dashboard health and scalability of pods for app teams.  I'm having trouble finding HPA configurations such as minReplicas and maxReplicas.  If these are captured, what is the metric name?

6 REPLIES 6

Eric_Yu
Dynatrace Mentor
Dynatrace Mentor

Unfortunately, there's a limitation in that regard for HPA metrics in K8s.

Here's some insight regarding this topic.

Dynatrace University (min 34:00): Kubernetes Resiliency and Costs with Dynatrace | On Demand | Dynatrace University

YT Link: https://youtu.be/aR_UxXvIidM?si=DxKreJoaBjHIY65h&t=2058

Eric Yu | LATAM ACE Consultant

HPA metrics are available via the kubernetes object state api, see link below.  Per this documentation the min/max replicas is stable.  I'll create an RFE as this would be invaluable for quick glance scale.

https://github.com/kubernetes/kube-state-metrics/blob/main/docs/metrics/workload/horizontalpodautosc...

sergiofbsilva
Observer

Hi @Eric_Yu @ronmacdonald 

Will this be available in dynatrace anytime soon? We also need it, thanks 

 

florian_g
Dynatrace Pro
Dynatrace Pro

Hi - I can share some updates here. We are planning to support many more K8s objects going forward in Dynatrace: ConfigMaps, Secrets, CRDs, Ingress, Network Policies, ... and also HPA. With that, we also plan to allow you to directly view the yaml/json of these objects within Dynatrace or even analyse them using DQL (which unlocks some extremely powerful use-cases). We are currently planing to have this ready before the end of this year.

Brace yourselves - cloud-native deployments are coming.

If we can help preview, please reach out.  Very interested in the features when they are released.

florian_g
Dynatrace Pro
Dynatrace Pro

just played around with kube-state-metrics and our prometheus ingest and thought I shared this here:

  1. I installed kube-state-metrics using the helm chart
  2. I annotated the kube-state-metrics service so the metrics are scraped by Dynatrace. (see annotations at the end/screenshot)
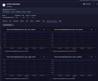
  3. Metrics automatically show up on the corresponding namespace in the K8s app (see screenshot)
  4. Created a minimal HPA dashboard (see screenshot / json for import attached)

    florian_g_0-1743767427156.png
    florian_g_1-1743767506050.png
    florian_g_2-1743767584583.png

Annotations I put on the kube-state-metrics service.

    metrics.dynatrace.com/filter: |
      {
        "mode": "include",
        "names": [
            "kube_horizontalpodautoscaler_spec_*",
            "kube_horizontalpodautoscaler_status_*"
            ]
      }
    metrics.dynatrace.com/path: /metrics
    metrics.dynatrace.com/port: "8080"
    metrics.dynatrace.com/scrape: "true"

 

Brace yourselves - cloud-native deployments are coming.

Featured Posts