Dashboarding
Dynatrace dashboards, notebooks, and data explorer explained.
cancel
Showing results for 
Show  only  | Search instead for 
Did you mean: 

Help Needed: Dashboarding Tips for Jetty Thread Metrics

Nick-Montana
Advisor

Greetings,

I'm interested in learning better dashboarding practices in classic mode using expressions. I don't typically build many dashboards but I would like to have a few good ones that I can share with colleagues. For this thread I'm asking about JVM and Jetty pool metrics. 

 

These metrics I'm referencing actually all come from Micrometer, a Dynatrace extension. We've set up our architecture so that teams can use our library to send Micrometer metrics through an ActiveGate to the Sandbox environment. This means that app teams can have dashboard dedicated to a locally running application, performance, and resiliency tests. Basically deep monitoring is enabled before deploying. 

 

When is it appropriate to pair metrics on a single tile? (JVM, Jetty)

What kinds of thresholds make sense for these metrics?

What aggregations should I consider? (90th, 75th, count, max, sum)

 

 

JVM Metrics in Single Value Format

NickMontana_1-1712086292990.png

 

Jetty Thread Metrics in Single Value format

NickMontana_0-1712086268294.png

 

Nick Montana
4 REPLIES 4

Mizső
DynaMight Guru
DynaMight Guru

Hi @Nick-Montana,

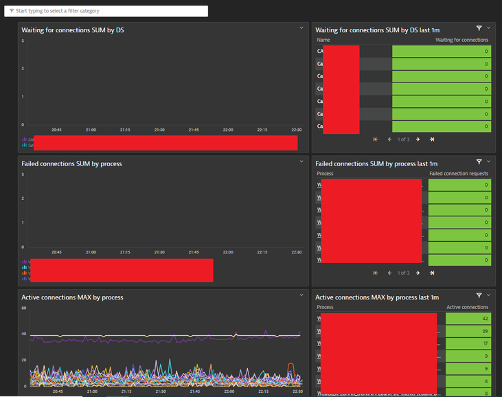
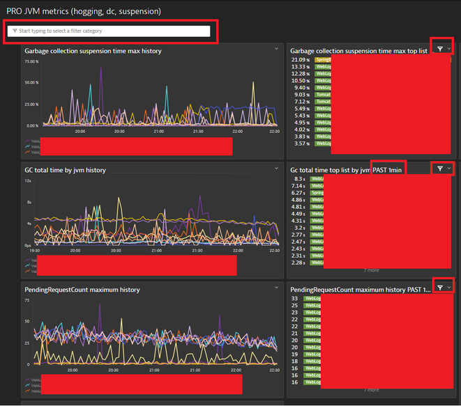
I have some general advices. At many cases at jvm metrics I use max aggregation, I use only min aggregation at "idle" type metrics. I recommend to use graphs and toplist or table together for the same metrics. Graphs should use the dashboard time frame and a toplist or table should have a custom very short time frame (1m). I really like use the timeframe transformstion also because I can see the actual metric value and a week before metric value. It can be usefull in case of incidents or compare the system perfromance after a change (before / after). Last but not least dashboard filters are are very usefull... jvm memory / thread metrics (stuck, hogging, standby, etc):

Mizs_0-1712095204399.png

jvm connection pool metrics:

Mizs_2-1712095552311.png

I hope it helps.

Best regards,

Mizső

Dynatrace Community RockStar 2024, Certified Dynatrace Professional

🐐

Nick Montana

Thank you! 

Are you able to provide the builtin metrics you are using on those tiles without giving away sensitive info?

Nick Montana

Mizső
DynaMight Guru
DynaMight Guru

Hi @Nick-Montana 

These are my favourite bulitin metrics for jvms.

builtin:tech.jvm.memory.gc.collectionTime - MAX

builtin:tech.jvm.memory.gc.suspensionTime  - MAX

From jmx extensions Weblogic specific ones:

PendingRequestCount - MAX; StuckThreadCount - MAX; HoggingThreadCount- MAX; in case of dedicated workmanagers in Weblogic ExecutingThreadCount- MAX and DefferedThreadCount - MAX

Regarding connection pools (WL, Jboss, Tomcat) from the DT extesions: Waiting for connection - SUM and Failed connection - SUM

For Apache:

builtin:tech.webserver.threads.idle - MIN

builtin:tech.webserver.threads.active - MAX

I hope it helps.

Best regards,

Mizső

Dynatrace Community RockStar 2024, Certified Dynatrace Professional

Featured Posts